The My Performance Analysis is available to all users with a Practitioner role.
The Performance Analysis feature allows you to:
- View your performance at a glance.
- Breakdown of hours spent on direct vs. indirect vs. unaccounted hours

Let's break down the features:
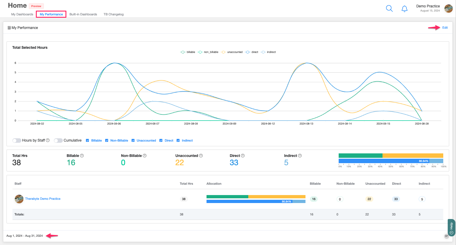
PERIOD RANGE
Users can customize their analysis by filtering data for a specific timeframe. Simply click the Edit button in the upper right corner. You can choose from options like This Week, This Month, or This Year, or select custom dates.
![]() | ![]() |
TOTAL SELECTED HOURS GRAPH

The default graph here is This month. This feature presents a visually appealing graph that offers an instant view of a practitioner's performance. Users can view the distribution of their time spent on direct and indirect tasks, billable and non-billable hours, and unaccounted-for hours. Currently, this report pulls data from the client events only.
- Hours by Staff
Graphical representation of the hours worked by the user.
- Cumulative vs Non-Cumulative
Cumulative means adding things up over time to find a total. Non-cumulative means looking at things separately without adding them up. If you're tracking someone's hours non-cumulatively, you're just looking at each day's hours individually. - Legend
Important: Events with multiple clients are considered billable if at least one client has billable attendance. They are non-billable if all clients have non-billable attendance. All billable items will be marked as unaccounted if the associated event has no client attendance.- Billable: Hours from events with attendance confirmed. Excludes non-billable services.
- Non-Billable: Hours from events marked as non-billable attendance. Excludes non-billable services.
- Unaccounted: Hours from sessions with no attendance marked.
- Direct: Hours from direct client events/sessions.
- Indirect: Hours from indirect client events/sessions.
- 100% Stacked Bar
A visual representation where each bar is divided into segments that represent different categories. Each segment's length is proportional to its percentage of the total, with the entire bar representing 100%.
STAFF DATA
Displays the breakdown of the number of sessions that are billable, non-billable, unaccounted, direct, and indirect.

